项目地址:https://gitee.com/xtroa/Xtroa_Panel.git
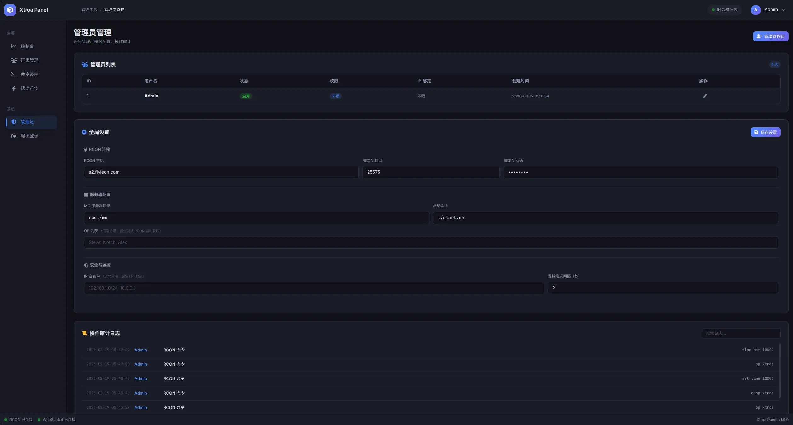
前几天帮别人建服,他是个小白,只会用面板服控制服务器,面板服价格太高了,我想着拿用linux搭一个面板服,然后找一个开源的面板,但是Github上转了一圈没有找到符合我预期的
一气之下自己写了,利用了MC的RCON来完成绝大部分的操作,使用Python+Flask搭建
Linux/Mac
bashgit clone https://gitee.com/xtroa/Xtroa_Panel.git
python3 -m venv venv
cd Xtroa_Panel
source venv/bin/activate
pip3 install -r requirements.txt
python app.py
Windows
cmdgit clone https://gitee.com/xtroa/Xtroa_Panel.git python3 -m venv venv cd Xtroa_Panel venv\Scripts\activate pip3 install -r requirements.txt python app.py







此面板针对Linux开发,尽管对Windows做了适配,难免也会有小Bug,可以添加我的QQ或给我发邮件or留言,如果部署有问题可以加我QQ免费远程指导/部署。
本文作者:Xtroa
本文链接:
版权声明:MIT